Jetzt fängt der auch noch mit Logik an.
---
RT @KJPGehrden
Argumentativ scheinbar kein Problem zu sagen: "Die Schulen sind keine Treiber der Pandemie. Aber hey, unsere Zahlen sind hier nur so hoch, weil die Ferien schon zuende sind."
https://twitter.com/KJPGehrden/status/1432112165721362432
RT @Volksverpetzer
Impfgegner:innen haben unser Video mit Fakten über Impfung entdeckt und Fluten uns mit Beleidigungen und extrem wenig Ahnung - gibt es eine bessere Empfehlung, es zu liken und zu teilen? 😉 https://www.youtube.com/watch?v=TRV42NRhQFc&t=2s
RT @CiesekSandra
Die US-amerikanischen Kinderkrankenhäuser wenden sich in einem offenen Brief in der @nytimes an die Öffentlichkeit: https://twitter.com/hospitals4kids/status/1431977703830396929
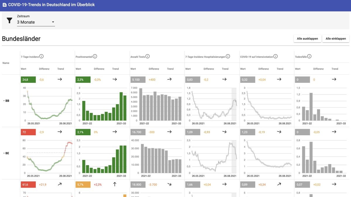
RT @CorneliusRoemer
Das @rki_de hat ein nettes Dashboard gebaut, das aber leider überhaupt nicht beworben wird und praktisch unauffindbar ist, wenn man nicht den Link hat.
Dort werden auch die Hospitalisierungszahlen pro Altersgruppe und Bundesland täglich aufgeschlüsselt!
https://www.rki.de/DE/Content/InfAZ/N/Neuartiges_Coronavirus/Situationsberichte/COVID-19-Trends/COVID-19-Trends.html?__blob=publicationFile#/home
RT @KonProg
@maxotte_says Sehr smart, Herr Otte!
Obwohl Sie viel reisen, haben Sie die Impfung vermieden wie der Papst satanische Riten. Aber auf diese Weise können Sie Ihre Anhänger über die wahren Symptome der Infektion aufklären, und wenn Sie etwas Pech haben (ca. 10-15%), auch über #LongCovid!
Toll!
Hätte nie gedacht, dass ich einem Aufruf von Eva Rosen zu Reichweite verhelfe.
---
RT @mtaushb
Eva Rosen möchte, dass auch du beim großen Bürger-Shutdown ab dem 07. September mitmachst. 🤡
Dann haben wir endlich 14 Tage Ruhe vor #Querdeppen 🥳
https://twitter.com/mtaushb/status/1431918986749431815
RT @maewald
Im Übrigen war auch Impfweltmeister Israel nicht so leichtsinnig und hat *nur* aufs Impfen gesetzt. Gutes #Krisenmanagement setzt niemals alles auf nur eine Karte.
Da unsere Regierung jeden Lockdown verhindern will, hat sie sicherlich ebenfalls die PCR-Kapazitäten verzehnfacht.
RT @DrEricDing
📍Breaking—Fears growing that a new #DeltaVariant subvariant has emerged after 5000 young people infected from attending a 53,000 music festival in Cornwall—linked genetically to a Delta subtype. The region now has the highest #COVID19 rate in England. 🧵
https://inews.co.uk/news/health/boardmasters-festival-new-delta-strain-cornwall-event-1172393
RT @EricTopol
Israeli data for 1 million people, age > 60, 4 million person-days with no booster vs 3.4 million person-days with booster
>10-fold reduction of severe illness
~11 fold reduction of infections
Preprint by @MiloLabWIS @IsraelMOH and colleagues just posted
https://www.gov.il/BlobFolder/reports/vaccine-efficacy-safety-follow-up-committee/he/files_publications_corona_booster-27082021.pdf
RT @Wahlrecht_de
Sonntagsfrage zur Bundestagswahl • INSA/BamS: SPD 24 % | CDU/CSU 21 % | GRÜNE 17 % | FDP 13 % | AfD 11 % | DIE LINKE 6 % | Sonstige 8 %
➤ Übersicht: https://www.wahlrecht.de/umfragen/
➤ Verlauf: https://wahlrecht.de/umfragen/insa.htm
#btw #btw21
Anarchy in Germany
Nostr: npub1de7vtfa6sydu8cndhu8vc465yzpczqz4yq9t92meva0nkzxe599qjwq089
X: https://x.com/bakuninst
Bluesky: https://bakuninst.bsky.social