Another small win for #opensource tools like #grafana:
My supervisor at the #wendelstein7x #fusion experiment and I successfully used Grafana and #timescaledb to implement logging and monitoring of the new arc detection system, and the ease of use and rich set of plotting tools are quickly becoming important parts of interfacing with the system.
They now officially handed out the task of building a permanent adapter between Grafana and their internal timeseries database, ArchiveDB, to be able to use it for even more systems!
Exciting <3
Refugees from birdsite missing QT Quote Tweet might reflect on conscious design decisions made in Mastodon core, that could be modified in a specific instance. This means that if a poster REALLY wants QT, he or she has the option to move to an instance where that is supported.
Original 2018 Design Decision at https://blog.joinmastodon.org/2018/07/cage-the-mastodon/#design-decisions
Pointer from discussion thread from 2000 on Quote Toots https://github.com/mastodon/mastodon/issues/12753
Just because birdsite declares a unitary design approach doesn't mean that Mastodon developers haven't thought about a feature.
Uff, data downsampling can be a weird problem sometimes!
Averaging over regular-spaced data is fine, but when you have short, sharp spikes in-between lower frequency samples, that can lead to very werid behaviour.
Picture no. 1 shows awkward graph behaviour, resulting from averaging over the leftmost edge of a sharp spike.
#timescaledb, luckily, has tools to fix this. Using their `first` and `last` operators to extract the edges of each time bucket (generated with `time_bucket_gapfill`), it's possible to "fill in" buckets without any samples in them to use the edge of an adjacent bucket. This ensures that edges of sharp spikes remain preserved.
Picture no. 2 shows the exact same data but with a bit of edge preservation done. The data looks much closer to the truth with almost no extra points plotted!
Something for the #dataviz people maybe? ;)
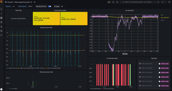
Work is proceeding nicely at the #wendelstein #fusion #experiment!
The arc detection boards are due to being tested tomorrow, after the #data #server was successfully moved to a permanent virtual machine! More news on that soon.
For now, have another screenshot of a new, gorgeous #grafana dashboard for the devices. We figured out that you can use repeats on entire rows, which is wonderful for what we want to do!
Today at the #wendelstein #stellarator #fusion #experiment:
Documentation! And learning to not just write it, but also test it.
TL;DR, let someone else go through it. The second pair of eyes makes very different mistakes than yours.
We are setting up a permanent server for the sensor boards that we have been working on for the past few months - finally, a proper place to put the #grafana and #postgresql #timescaledb instances and the #ruby backend code.
In order to make this repeatable, we wrote a page or two in the #gitlab wiki of the project about how to go about it, and our supervisor set up the server by following said wiki...
And immediately things didn't line up quite right.
The server didn't have internet, so we had to figure out how to download the .deb packages instead - same for the Ruby bundler packages!
Then some issues with the versioning, and setting up Timescale...
Nothing *insurmountable*, but if we hadn't been there in person, it might not have worked as smoothly.
So, even if you write documentation, make sure someone else tries to go through it on their own, and figure out where things get stuck!
Pictures of the new Grafana #dataviz panels coming up soon - I gotta say, Grafana 9 looks very lovely!
Also, I have a #question here - what source code is this instance running?
I tried to find a fork on GitHub somewhere. The closest I can think of is Mastodon Glitch Edition, but it still lacks some other features.
Will these adaptations (circles, LaTeX rendering, etc.) be merged into mainstream Mastodon eventually?
They seem like wonderfully useful features!
I suppose it's time for an #introduction as well!
We're Xasin, Neira and Mesh, a bunch of furry nerds, enjoying their OpenSource shenanigans on side projects such as a DIY Smart Home, while working on sensor and monitoring equipment for science!
---
In regards to our scientific career, we are finishing up an M.Sc. in Energy Technology, with the intent to delve deeper into topics related to #nuclear powerplant design.
Currently, we are pursuing an internship at the #wendelstein #fusion experiment, where we are developing a fast power loss detection system of the ECRH-Heating of the plasma!
Attached below is a screenshot of one of the #grafana panels for the sensor system :>
After that, we have a Technical Studentship at #cern planned, where we will get the chance to work on the Magnetic Protection system for the #HighLuminosity upgrade.
On this account, we'll be posting science-related updates about work and other topics, so currently about the Wendelstein.
There's another account that will feature more of the personal tinkering at @xaseiresh@fosstodon.org :>
It is lovely to meet you all!
Bunch of dragons hiding in a labcoat, studying M.Sc. Energy Technology at the Leibniz University in Hannover.
Intern at the Wendelstein W7-x Fusion experiment designing an Arc Detection system.
Starting at CERN as Technical Student next February on the Magnetic Protection Systems for the upcoming High Luminosity upgrade!
Aiming to work in nuclear power technologies and sensoring and monitoring equipment.
This account will be used to keep in touch with the scientific community, and to post about science-related work shenanigans and other items.